bottom #
A customizable cross-platform graphical process/system monitor for the terminal.
Supports Linux, macOS, and Windows. Inspired by gtop, gotop, and htop.

Table of contents #
Features #
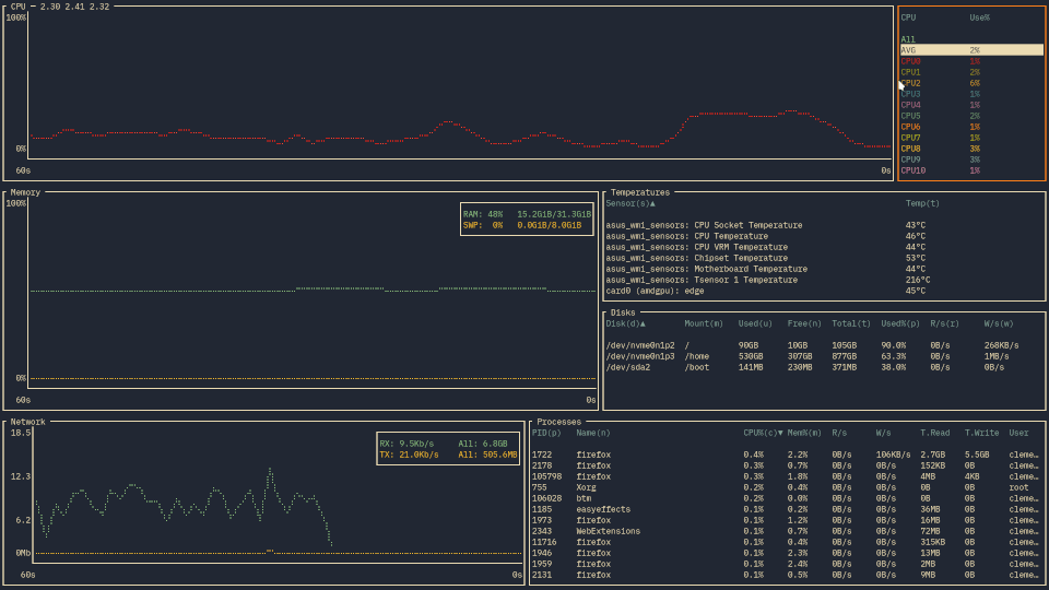
As (yet another) process/system visualization and management application, bottom supports the typical features:
-
Graphical visualization widgets for:
- CPU usage over time, at an average and per-core level
- RAM and swap usage over time
- Network I/O usage over time
with support for zooming in/out the current time interval displayed.
-
Widgets for displaying info about:
-
A process widget for displaying, sorting, and searching info about processes, as well as support for:
-
Cross-platform support for Linux, macOS, and Windows, with more planned in the future.
-
Customizable behaviour that can be controlled with command-line flags or a config file, such as:
- Custom and pre-built colour themes
- Changing the default behaviour of some widgets
- Changing the layout of widgets
- Filtering out entries in disk and temperature widgets
-
Some other nice stuff, like:
-
And more!
You can find more details in the documentation.
Support #
Official #
bottom officially supports the following operating systems and corresponding architectures:
- macOS (
x86_64,aarch64) - Linux (
x86_64,i686,aarch64) - Windows (
x86_64,i686)
These platforms are tested to work for the most part and issues on these platforms will be fixed if possible. Furthermore, binaries are expected to be built and tested using the most recent version of stable Rust.
For more details on supported platforms and known problems, check out the documentation.
Unofficial #
bottom may work on a number of platforms that aren’t officially supported. Note that unsupported platforms:
- Might not be tested in CI to build or pass tests (see here for checked platforms).
- Might not be properly tested by maintainers prior to a stable release.
- May only receive limited support, such as missing features or bugs that may not be fixed.
Note that some unsupported platforms may eventually be officially supported (e.g., FreeBSD).
A non-comprehensive list of some currently unofficially supported platforms that may compile/work include:
- FreeBSD (
x86_64) - Linux (
armv6,armv7,powerpc64le,riscv64gc)
For more details on unsupported platforms and known problems, check out the documentation.
Installation #
Cargo #
Installation via cargo can be done by installing the
bottom crate:
# If required, update Rust to the stable channel first
rustup update stable
# Install
cargo install bottom --locked
# If you use another channel by default, you can specify the stable channel as such:
cargo +stable install bottom --locked
# --locked may be omitted if you wish to not used locked dependencies, though this may also cause problems:
cargo +stable install bottom
Arch Linux #
There is an
official package that can be installed with pacman:
sudo pacman -S bottom
Debian/Ubuntu #
A .deb file is provided on each
stable release and
nightly builds for x86, aarch64, and armv7
(note stable ARM builds are only available for 0.6.8 and later). If you want to install this way, do something like:
# x86-64
curl -LO https://github.com/ClementTsang/bottom/releases/download/0.8.0/bottom_0.8.0_amd64.deb
sudo dpkg -i bottom_0.8.0_amd64.deb
# ARM64
curl -LO https://github.com/ClementTsang/bottom/releases/download/0.8.0/bottom_0.8.0_arm64.deb
sudo dpkg -i bottom_0.8.0_arm64.deb
# ARM
curl -LO https://github.com/ClementTsang/bottom/releases/download/0.8.0/bottom_0.8.0_armhf.deb
sudo dpkg -i bottom_0.8.0_armhf.deb
Snap #
bottom is available as a snap:
sudo snap install bottom
# To allow the program to run as intended
sudo snap connect bottom:mount-observe
sudo snap connect bottom:hardware-observe
sudo snap connect bottom:system-observe
sudo snap connect bottom:process-control
Fedora/CentOS #
Available in COPR:
sudo dnf copr enable atim/bottom -y
sudo dnf install bottom
Gentoo #
Available in the official Gentoo repo:
sudo emerge --ask sys-process/bottom
Nix #
nix-env -i bottom
Solus #
sudo eopkg it bottom
Void #
sudo xbps-install bottom
Homebrew #
brew install bottom
MacPorts #
sudo port selfupdate
sudo port install bottom
Scoop #
scoop install bottom
Chocolatey #
Chocolatey packages are located here.
choco install bottom
# The version number may need to be specified for newer releases for the first
# few hours/days during the approval process:
choco install bottom --version=0.8.0
winget #
The winget package can be found here:
winget install bottom
# Alternatively, to be more specific:
winget install Clement.bottom
You can uninstall via Control Panel, Options, or winget --uninstall bottom.
Windows installer #
You can also manually install bottom as a Windows program by going to the
latest release
and installing via the .msi file.
Manual installation #
There are a few ways to go about doing this manually. Note that you probably want to do so using the most recent version of stable Rust, which is how the binaries are built:
# If required, update Rust on the stable channel first
rustup update stable
# Option 1 - Download from releases and install
curl -LO https://github.com/ClementTsang/bottom/archive/0.8.0.tar.gz
tar -xzvf 0.8.0.tar.gz
cargo install --path .
# Option 2 - Clone from master and install manually
git clone https://github.com/ClementTsang/bottom
cd bottom
cargo install --path .
# Option 3 - Clone and install directly from the repo all via Cargo
cargo install --git https://github.com/ClementTsang/bottom
# You can also pass in the target-cpu=native flag for
# better CPU-specific optimizations. For example:
RUSTFLAGS="-C target-cpu=native" cargo install --path .
Binaries #
You can also try to use the generated release binaries and manually install on your system:
- Latest stable release, generated off of the release branch
- Latest nightly release, generated daily off of the master branch at 00:00 UTC
To use, download and extract the binary that matches your system and run by doing:
./btm
Auto-completion #
The release binaries are packaged with shell auto-completion files for bash, fish, zsh, and Powershell. To install them:
- For bash, move
btm.bashto$XDG_CONFIG_HOME/bash_completion or /etc/bash_completion.d/. - For fish, move
btm.fishto$HOME/.config/fish/completions/. - For zsh, move
_btmto one of your$fpathdirectories. - For PowerShell, add
_btm.ps1to your PowerShell profile.
The individual auto-completion files are also included in the stable/nightly releases as completion.tar.gz.
Usage #
You can run bottom using btm.
- For help on flags, use
btm -hfor a quick overview orbtm --helpfor more details. - For info on key and mouse bindings, press
?inside bottom or refer to the documentation.
You can find more information on usage in the documentation.
Configuration #
bottom accepts a number of command-line arguments to change the behaviour of the application as desired. Additionally, bottom will automatically generate a configuration file on the first launch, which one can change as appropriate.
More details on configuration can be found in the documentation.
Troubleshooting #
If some things aren’t working, give the troubleshooting page a look. If things still aren’t working, then consider opening a question or filing a bug report.
Contribution #
Whether it’s reporting bugs, suggesting features, maintaining packages, or submitting a PR, contribution is always welcome! Please read CONTRIBUTING.md for details on how to contribute to bottom.
Contributors #
Thanks to all contributors:
Thanks #
-
This project is very much inspired by gotop, gtop, and htop.
-
This application was written with many, many libraries, and built on the work of many talented people. This application would be impossible without their work. I used to thank them all individually but the list got too large…
-
And of course, another round of thanks to all the contributors and package maintainers!